如果说现货交易是 DeFi 的起点,那么永续合约,正在成为它真正的「现金流核心」。
撰文:GO2MARS 的 WEB3 研究
过去两年,加密市场最重要的变化之一,并不是某条新公链或某个热门叙事,而是衍生品交易正在从中心化交易所,缓慢却持续地向链上迁移。在这个过程中,Perpetual DEX(永续合约去中心化交易所)逐渐从一个实验性产品,成长为 DeFi 体系中最具含金量的赛道之一。
如果说现货交易是 DeFi 的起点,那么永续合约,正在成为它真正的「现金流核心」。
在传统加密交易体系中,永续合约长期是中心化交易所最重要的利润来源。无论是交易手续费、资金费率,还是清算带来的额外收益,CEX 几乎垄断了整个衍生品现金流。对于 DeFi 来说,这并不是一个「想不想做」的问题,而是「有没有能力做」的问题。
早期 DeFi 并不具备承载永续合约的基础条件。链上性能不足导致交易延迟高、Gas 成本昂贵,价格预言机更新频率低,任何杠杆产品都会被套利者迅速击穿。即便有尝试,也很难在用户体验和风控层面与 CEX 竞争。
真正的转折发生在基础设施成熟之后。Layer 2 的普及和高性能公链的出现,使得链上交易吞吐量和延迟问题被大幅改善;新一代预言机系统能够提供更快、更稳定的价格数据;同时,经历多轮周期洗礼的 DeFi 用户,也不再只是「挖矿用户」,而是逐渐演变为具备专业交易能力的市场参与者。
更重要的是,中心化交易所的信任危机,成为压倒天平的最后一根稻草。资产冻结、挪用风险、监管不确定性,让越来越多高频交易者和大资金开始重新审视「托管」的成本。在这种背景下,Perp DEX 提供了一种新的可能性:在不牺牲杠杆和流动性的前提下,重新掌控资产所有权。
从本质上看,Perp DEX 的崛起,是一次衍生品红利从中心化机构向链上用户的再分配。
在所有衍生品中,永续合约几乎是为 DeFi 量身定制的产品形态。与交割合约相比,它没有到期日,不需要频繁展期;与期权相比,它结构简单,定价直观,用户只需要判断方向和杠杆,而不必理解复杂的希腊值或波动率模型。
更重要的是,永续合约具备极高的交易频率。它不是「事件驱动型」的产品,而是可以持续产生交易需求的基础设施。这一点对于任何依赖手续费和流动性规模的协议来说,都是至关重要的。
正因为如此,几乎所有成功的 Perp DEX 都在围绕同一个目标设计产品:让交易尽可能频繁,同时让摩擦成本尽可能低。无论是通过降低滑点、减少延迟,还是优化清算效率,最终目的都是吸引更多专业交易者长期停留在链上。
很多人将 Perp DEX 简单理解为「去中心化版 CEX」,但这其实低估了它的意义。Perp DEX 并不是在复制中心化交易所,而是在重构衍生品交易的底层逻辑。
首先是信任模型的改变。在 Perp DEX 中,用户资金始终由智能合约托管,协议本身无法随意挪用资产。风险敞口、保证金、清算逻辑全部公开可验证,这意味着交易者不再需要「相信」平台的风控,而是可以直接审计规则本身。
其次是风险定价的透明化。中心化交易所的爆仓、标记价格、资金费率,本质上都是黑箱机制。而在链上,这些参数由合约明确规定,任何人都可以看到市场是如何被清算、如何被重新平衡的。
最后是收益分配方式的改变。Perp DEX 并不将所有交易收益集中在平台层面,而是通过 LP、Vault、治理代币等形式,将衍生品产生的现金流回馈给链上参与者。这使得用户既是交易者,也可能是协议的「股东」。
从这个角度看,Perp DEX 更像是一套链上风险管理系统,而不仅仅是一个交易前端。
从机制层面看,Perp DEX 的演进经历了一个明显的专业化过程。早期协议多采用 vAMM 模型,通过虚拟资金池解决流动性冷启动问题,但这种方式在大额交易下容易产生滑点,且高度依赖套利者纠偏。
随着交易量增长,订单簿模型逐渐被引入。链上或半链上的 Orderbook 让做市商能够直接挂单,显著改善深度和价格发现能力。现实中,多数协议选择折中方案:链下撮合、链上结算,或者将 AMM 与限价单结合,以平衡去中心化程度与交易性能。
在这些模型背后,真正承担风险的是流动性提供者。LP 本质上是在与所有交易者对赌,赚取手续费和资金费率,同时承担市场方向性风险。如果协议风控设计不当,专业交易者的长期盈利,最终会转化为 LP 的系统性亏损。
因此,成熟的 Perp DEX 都会在清算机制、保险基金和参数调整上投入大量精力。清算不是惩罚,而是维持系统稳定的必要手段。谁能在极端行情下快速、准确地完成清算,谁就拥有了长期生存的资格。
Perp DEX 的护城河到底在哪里
判断一个 Perp DEX 是否有长期价值,不能只看界面或激励,而要看它是否建立了真正的护城河。
流动性深度是第一道门槛,没有稳定深度,再好的机制也无法吸引大资金。清算系统和预言机安全则是第二道门槛,任何一次严重的延迟或错误,都会直接动摇市场信心。第三道门槛,是能否留住专业交易者和做市商,这取决于延迟、费用和整体交易体验。
最终,所有护城河都会指向同一个问题:协议是否能够在不依赖补贴的情况下长期盈利。只有形成正向现金流,Perp DEX 才可能成为真正的基础设施,而不是短期叙事。
在投研层面,Perp DEX 有一套相对清晰的评估框架。交易量与 TVL 的关系可以反映资金利用率,交易者整体盈亏与 LP 收益的对比,能够揭示风控是否合理。资金费率是否稳定、清算是否频繁且分散,往往比单日交易量更重要。
此外,活跃交易者数量和协议收入结构,能够判断平台是否真正建立了用户黏性,而不是依靠短期激励堆积数据。
许多风险并不来自杠杆本身,而是来自系统细节。预言机延迟可能在极端行情下被放大,流动性在高波动时可能瞬间枯竭,治理参数调整不及时也可能引发连锁反应。
这些风险不会每天发生,但一旦出现,往往是致命的。理解这些「低频高影响」的风险,是使用 Perp DEX 的前提。
案例:Hyperliquid 链上永续合约的「专业化极限尝试」
如果说大多数 Perp DEX 的出发点仍然是「如何在 DeFi 环境中复刻 CEX 体验」,那么 Hyperliquid 的思路从一开始就不太一样。它并不是在现有公链上「搭一个 Perp」,而是反过来,为永续合约交易这一高度专业化场景,重新设计了一整套底层基础设施。
Hyperliquid 选择自研高性能 L1 / Appchain,本质上是一次非常激进但逻辑清晰的取舍:为了撮合效率、延迟和风控确定性,放弃通用性,换取专业性。这也决定了它的目标用户并非泛 DeFi 用户,而是对执行质量、滑点和资金效率极度敏感的中高频交易者。
在交易机制上,Hyperliquid 采用的是全链上 Orderbook,而非 vAMM 或半链下撮合。这一点非常关键。Orderbook 意味着价格发现过程更接近传统衍生品交易所,也意味着对系统性能、清算引擎和风控模型的要求显著提高。Hyperliquid 把清算和风控前置到系统层面,而不是事后补救,这使得它在极端行情下的行为更加可预测。
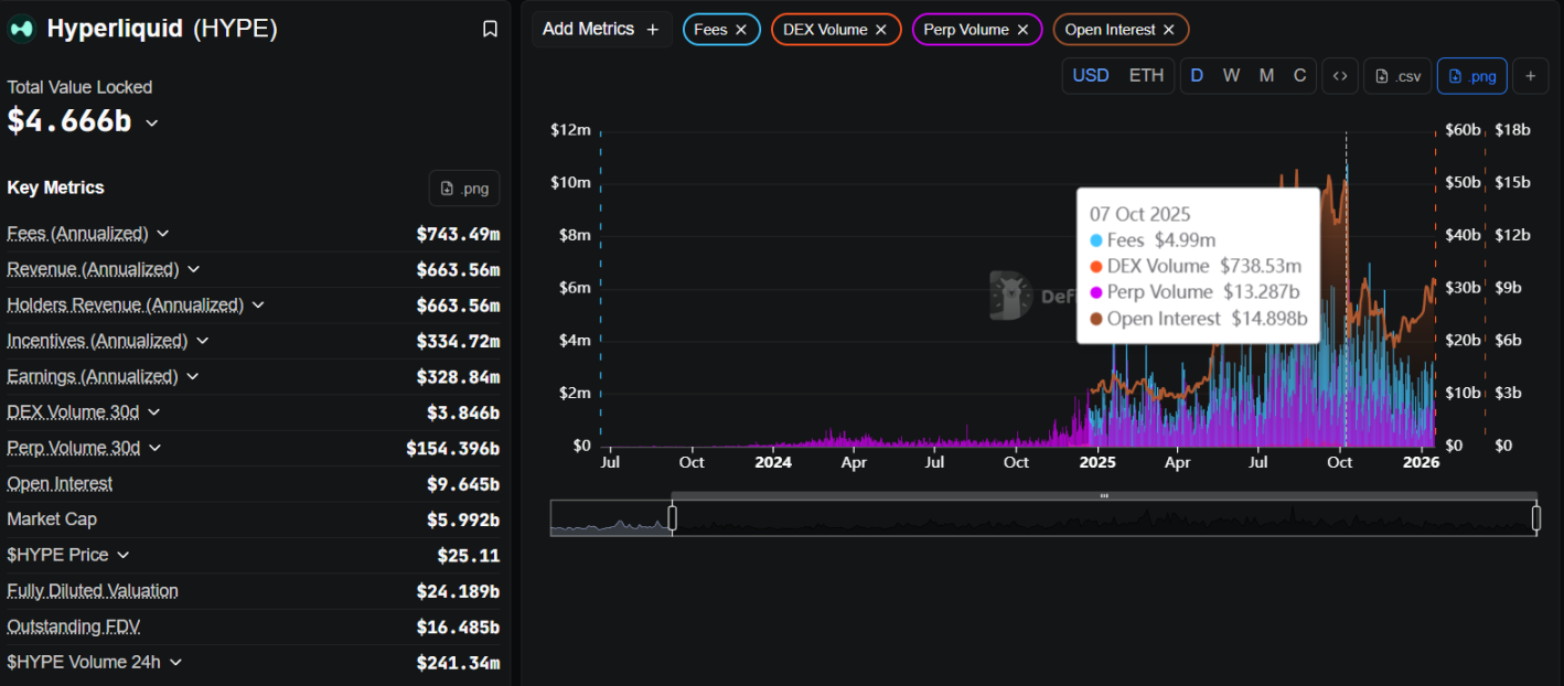
从链上数据的角度来看,Hyperliquid 最值得研究的不是某一个单一指标,而是指标之间的「组合关系」。
在 DefiLlama 上,你可以观察到 Hyperliquid 长期维持着非常高的 日交易量 / TVL 比例。这并不只是「刷量」的结果,而是一个清晰信号:进入系统的流动性正在被高频、高强度地使用,而不是躺在池子里等待补贴。资本效率高,往往意味着交易者质量高。

进一步在 Dune 上拆解活跃交易者结构,会发现 Hyperliquid 的日活与周活并不是在空投或活动期间短暂爆发,而是呈现出相对平滑、持续的状态。这类曲线通常对应的是「工具型使用」,而不 「挖矿型参与」。对投研来说,这是一个非常重要的分水岭。

如果结合 Nansen 去观察大额账户行为,会更容易理解 Hyperliquid 的真实护城河:系统内存在稳定参与的专业账户,它们的交易行为呈现出策略一致性,而非一次性博弈。这意味着 Hyperliquid 正在发生的事情,不是「吸引用户来试一试」,而是交易者在迁移他们的主要交易场所。
从长期视角看,Hyperliquid 的风险并不在产品形态,而在于这条路线本身的难度——高性能链、Orderbook、专业交易者,对运维、风控和系统稳定性的要求极高。但一旦这一飞轮跑起来,其用户粘性和迁移成本也会远高于一般 Perp DEX。
谁适合使用 Perp DEX,谁不适合
Perp DEX 更适合具备明确风险管理意识的交易者,而不是依赖情绪操作的人。链上交易意味着你需要对自己的仓位负责,没有客服、没有人工干预。低到中等杠杆、清晰的止损策略,是链上交易的基本生存法则。
对于 LP 来说,这同样不是「无风险收益」,而是一种被动做市策略。你获得手续费的同时,也承担市场波动的另一面。
过去一年,永续合约 DEX 生态所经历的变化,已经很难再用简单的「增长」来概括,更准确的说法应当是一次交易结构与市场份额的系统性重构。如果说 2021–2023 年的 Perp DEX 仍处在产品可行性与用户教育阶段,那么 2024–2025 年,则是效率开始主导一切的时期。市场关注点不再停留在「去中心化永续是否可行」,而是迅速转向「哪一种结构能够长期承载专业级交易」。
从最直观的数据入手,这一轮变化呈现出明显的集中化特征。根据 DefiLlama 的最新统计,Hyperliquid 在最近 30 天内的永续合约成交量达到 1560 亿美元,已经在体量上形成了对同类协议的压倒性优势。作为对比,dYdX v4 同期成交量约为 87 亿美元,GMX 约 37 亿美元,而同时覆盖期权与永续合约的 Aevo,月度交易额则稳定在 150 亿美元以上。将时间维度拉长到近一年,这种差距并非偶发事件,而是持续积累的结果,说明用户和流动性正在向少数结构更优的协议集中。

这种集中趋势在收入端体现得更加明显。Hyperliquid 最近 30 天产生的手续费收入约为 6140 万美元,而 GMX 同期约为 266 万美元,dYdX 仅为 32 万美元。永续合约 DEX 赛道第一次出现了在交易量、活跃用户与真实收入三条曲线上同时形成正反馈的项目,这也意味着该赛道已经不再只是「交易数据好看」,而是真正具备了可持续的现金流能力。
如果将视角放大到整个 DeFi 市场,这种变化并非孤立现象。2025 年的 DeFi 生态整体进入了更成熟的阶段,永续合约 DEX 在全年新增交易额约 7.35 万亿美元,同比增幅超过 170%,并创下历史新高;与之形成对比的是,现货 DEX 的增长更多依赖跨链轮动,整体净扩张相对有限。资金结构正在发生清晰迁移,高频、资本效率更高的衍生品交易,正在成为链上最核心的价值捕获场景之一。从收入占比来看,Hyperliquid、EdgeX、Lighter、Axiom 等头部永续 DEX 在 2025 年合计贡献了约 7%–8% 的 DeFi 总手续费收入,这一比例已经超过借贷、质押等多个成熟赛道的协议总和。

与此同时,用户结构也在悄然变化。由 Meme 币行情驱动的大量短期投机交易逐步降温,市场开始回归以对冲、套利和高频交易为主的专业需求。Aevo 公布的数据显示,其平台活跃交易者数量已经接近 25 万人,明显高于多数同类协议;而 dYdX 生态中 DYDX 代币持有者数量在一年内从 3.7 万增长至 6.86 万,也反映出其在专链迁移后逐步恢复用户黏性的过程。可以看到,Perp DEX 的竞争正在从「吸引流量」转向「留住专业用户」。
在这一阶段,性能指标开始成为决定胜负的隐性门槛。早期 Perp DEX 之间的差异更多体现在产品设计和激励机制上,而如今,交易执行速度、系统稳定性与极端行情下的表现,直接决定了高频交易者是否愿意长期部署资金。Hyperliquid 采用专用 L1 加 CLOB 的架构,实现了毫秒级撮合和极低的状态延迟;Aevo 在其定制化 L2 上宣称交易延迟低于 10ms;dYdX v4 在迁移至 Cosmos 专链后,其 API 响应延迟相较早期版本降低了约 98%。相比之下,仍运行在 Arbitrum 与 Avalanche 上的 GMX,在极端行情下更容易受到网络负载和延迟的影响。
这些差异并非只是「体验好坏」的问题,而是直接影响平台能否承载真实的高频与机构级交易。从近 12 个月的交易量趋势图中可以清晰看到,Hyperliquid 的月度成交量持续抬升并形成绝对领先;dYdX 在第二季度之后明显复苏,第四季度单季成交额达到 343 亿美元;Aevo 呈现加速上行态势;而 GMX 的增长则相对平稳。收入分布的柱状图进一步放大了这种结构性分化,说明市场正在用真实手续费为效率与性能定价。
在这样的背景下,Perp DEX 的下一阶段演化方向也逐渐清晰。一方面,平台将继续向更高频、更低延迟的交易形态演进,试图在链上复刻甚至超越中心化交易所的撮合体验。混合撮合模式、状态压缩以及更多链下计算与链上结算的组合方案,都有可能成为未来的基础设施标配。另一方面,专属 AppChain 或定制 Rollup 的扩散几乎是确定性趋势,dYdX 的实践已经证明,专用链在吞吐、治理灵活性与参数可控性上的优势,对于永续合约这种高频产品而言尤为关键。
与此同时,CeFi 与 DeFi 之间的边界正在被重新定义。dYdX 与 21Shares 合作推出 DYDX ETP,释放出一个明确的信号:链上永续合约的流动性,正在通过合规产品反向渗透传统金融体系。未来,围绕 Perp DEX 构建的 ETP、结构化产品与对冲策略,可能会成为连接机构资金与链上市场的重要桥梁。与之并行的,是链上衍生品形态的进一步整合。Aevo 已经在统一保证金账户下同时支持期权与永续合约,这种多产品共享风控与保证金的模式显著提升了资金效率,也预示着下一阶段的头部平台更可能演化为综合性的链上衍生品中枢。

当然,规模扩张并不意味着风险消失。2025 年 11 月,Hyperliquid 曾在极端行情下出现约 490 万美元的坏账事件,并随后迅速调整费率和风险参数,这类事件提醒市场,清算机制、保险基金与动态风控能力,将成为能否承载更大规模资金的关键。随着监管环境的变化,部分永续 DEX 也会主动考虑合规框架与风险披露机制,以降低系统性不确定性。
综合来看,Perp DEX 正在从「有没有人用」的阶段,进入「谁能长期承载专业交易」的阶段。后续竞争不再只是交易量排名的比拼,而是围绕执行效率、流动性质量、产品完整度与风险管理能力的综合较量。前半场的赢家,更多依赖补贴与叙事;而真正能在下半场走出来的协议,必然是那些既能跑得足够快,又能在极端行情下保持稳健,并且具备与更大金融体系对接能力的项目。这也正是 Perp DEX 作为 DeFi 核心基础设施,最值得被长期关注的地方。
结语:Perp DEX 是 DeFi 的核心基础设施
Perp DEX 并不是短期热点,而是 DeFi 成熟过程中必然出现的核心组件。它让衍生品交易第一次在无需信任的环境中运转,并将收益与风险真正开放给用户。
未来,真正重要的不是「有没有 Perp DEX」,而是哪些 Perp DEX 能够活下来,并成为链上金融体系的底座。
[uploading...]
【免责声明】市场有风险,投资需谨慎。本文不构成投资建议,用户应考虑本文中的任何意见、观点或结论是否符合其特定状况。据此投资,责任自负。
